How do I get billing details for my transactions on xChange?

Have more questions? Submit a request

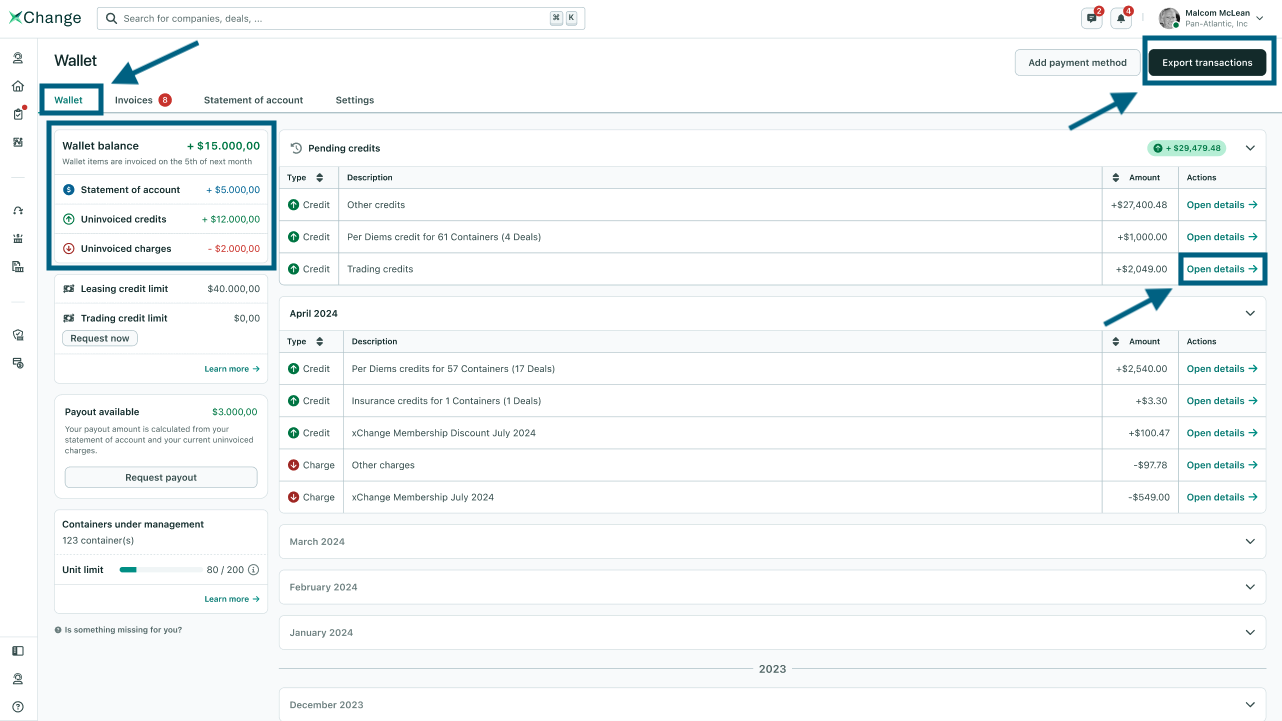
On xChange platform, you can always check any billing details directly on your wallet.

  • In the Wallet, you can see the monthly activity across all your deals.
  • The transactions are separated by Month. Each month you will see the data displayed in categories, such as Per Diem CreditsorPer Diem Charges 

the wallet 1.png

    • You can click on Open Details ⬆️ to see a detailed view for that category as shown below.
wallet 2.png


Download Wallet Transactions Data

  • We know that sometimes it's more convenient to have this data in a spreadsheet. xChange has got you covered there. You can download the transactions in the xls file format.

  • To do this, go to the top right corner of the page and click on the Export Transactions button.

  • All you need to do is select the desired duration. The maximum duration that can be selected for this file download is 180 days.

  • If the data you need goes over the 180 days, you will have to download it multiple times by selecting different periods.

  • Next, click on Send Report to my email button.

  • You will receive an email with an xls file attachment. The email is always sent to the user taking this action.

  • Your email will look something like this:

  • This file will contain the list of all Wallet transactions for the selected time period.
  • The data also includes information such as:
    • Deal ID
    • Release Reference
    • Container number
    • Invoice number
  • This is how the excel file will look like:

wallet 3.png

 

How to use this data?

Once you have this file, you can search for wallet transactions for a specific Deal ID, Invoice number, Container number, or Release Reference number.

 


If you don't know how to access the wallet please read the article: What is the xChange Wallet and how do I access it?

If you have any questions about the details of your report, feel free to contact payments@container-xchange.com for assistance.

Articles in this section

Was this article helpful?
2 out of 2 found this helpful
Share

Comments

0 comments

Please sign in to leave a comment.